
“Partial Zero Trust isn’t #zerotrust. I’d like you to ask a simple question - how to Zero Trust enable your ‘shared VLAN’ that has 1000s of modern and legacy machines? - One infected machine can compromise the entire network - always does.”
— Ritesh Agarwal, CEO, Airgap Networks
Unified Zero Trust for IT, OT, and IoT
Airgap Networks is a fast-growing start-up and has developed an agentless, universal segmentation solution that protects IT, OT, and cloud systems by providing visibility and management capabilities. It aims to build next-generation tools to help enterprises attain their true potential. It has innovated and launched the industry’s first “Ransomware Kill Switch™,” which enables a “surgical response” to ransomware attacks, stopping the malware from spreading without impacting productivity.
Smooth governance for teams while continuously monitoring for compliance
Being a security company themselves, Airgap team knows that security cannot be a Day 2 priority. They were looking for a third-party vendor to create a robust and secure cloud environment. The importance of investing in security upfront and the right tooling is something they know too well.
The tool should support multi-cloud, multi-accounts, multi-runtime DevSecOps pipeline, and also be able to do Drift detection on their Assets inventory. The solution had to be simple to use, wholly cloud-native, and should help achieve and maintain industry compliance standards. The solution needs to leverage the capabilities of the cloud, and the vendor had to share Airgap Networks’ vision of moving quickly in a fast-changing market to help the company stay ahead. That is why the company implemented Cloudanix.
Airgap team deploys code at a high velocity. Cloudanix helps with continuous monitoring and alerting, informing of violations that may leave them vulnerable to threats. Cloudanix shares Airgap Networks’ vision and provides the ability to deploy and manage risk at both speed and scale.
“One day, I changed the password (of a root account), and my CTO, Satish, called me within less than a minute to confirm if I did so. I was not expecting a reaction this quick. I thought I would send a Slack to let the team know, but he beat me on time - He told me Cloudanix alerted me of this password change and that he wanted to confirm as it was a critical security notification. I couldn’t believe it!”
— Ritesh Agarwal, CEO at Airgap Networks

“Being secure is not enough. Knowing ‘to what end’ we are secure is essential and a real measure.”
— Satish Mohan, Co-founder & CTO, Airgap Networks
Single dashboard for Cloud Security Posture Management
One of the biggest problems is there needs to be a single place of truth to see the happenings in multi-accounts, multi-runtime cloud infrastructure.
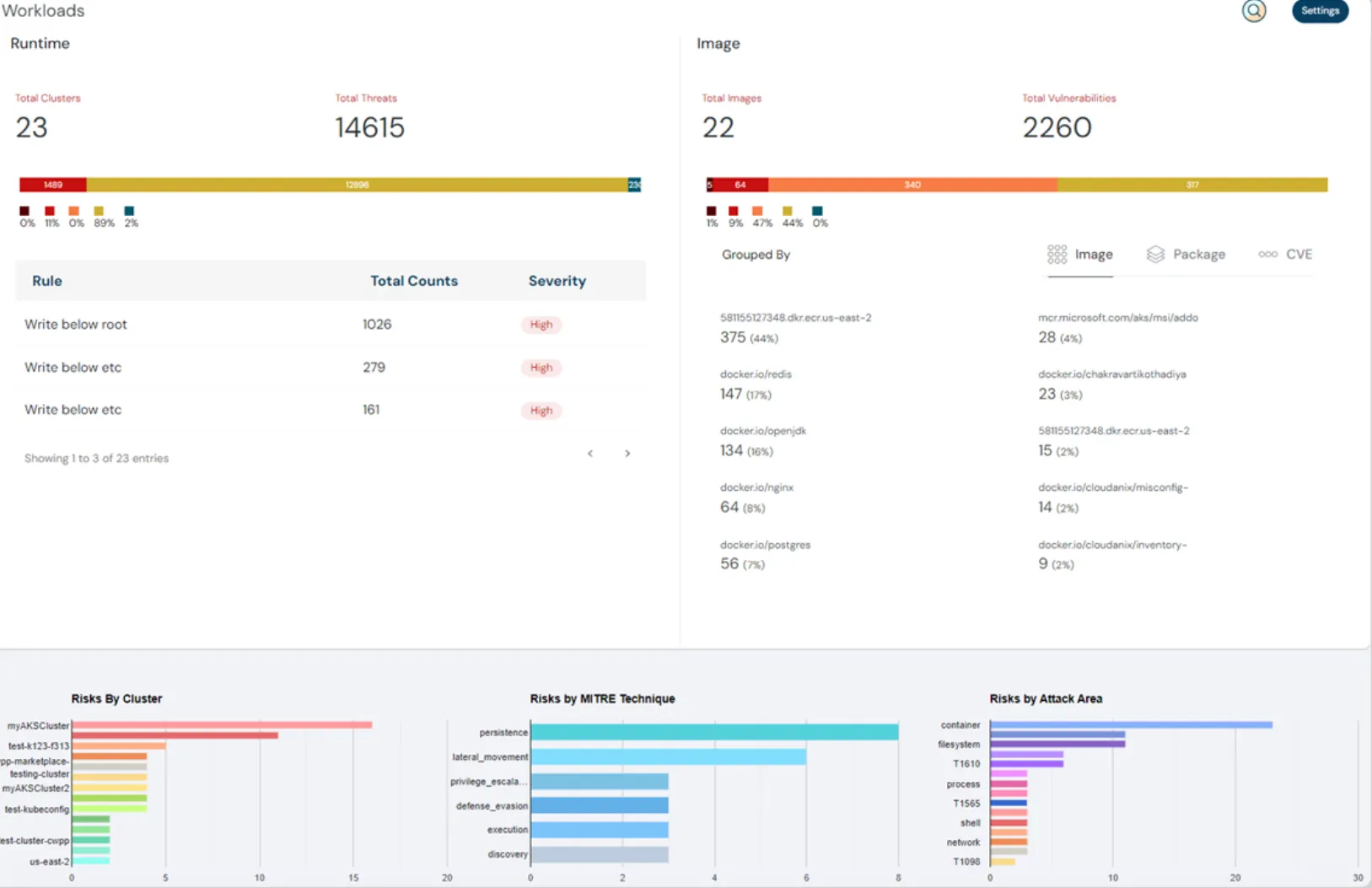
Cloudanix provides a single dashboard view of security covering various areas like Misconfig, Threats, Container Security, and Identity & Entitlements risk.
Our Risk score feature helps them internally to keep a tab on regular remediation. A disciplined approach towards remediating the failures can positively impact the risk score and make the security posture more robust.

Staying afloat in the sea of alerts
One of the challenges with most Cloud security platforms is alert fatigue. Almost all of them send so many alerts that customers drown in the volume or become numb to these messages. Due to this, a critical alert may get overlooked. Similar to our childhood story of “The village boy crying wolf.”
Cloudanix not only has a way to categorize intelligently and label these alerts with signals like Anomaly but also gives workflow tools to “Snooze” alerts for a particular time, by a specific service account, or for a specific policy.
“The snooze feature and responsible alerts have helped us save time and prioritize what to tackle first.”
— Satish Mohan, Co-founder & CTO, Airgap Networks

“Cloudanix is building for the future of the cloud, which makes the product all the more desirable”
— Ritesh Agarwal, CEO, Airgap Networks
Wow, containers too!
Having a single dashboard for the entire cloud infrastructure was essential. Different tools with different capabilities for the same cloud infrastructure were painful. Jumping from multiple platforms to a single platform is required.
Cloudanix provides a single dashboard for the multiple tooling required. Not only for CSPM and CIEM (Cloud Identity and Entitlements Management) but also for Kubernetes-based Container Workloads.
Integrations and more
Organizational communication is key for adaptability and liaising. Airgap is using Jira for its workflow management. It is their collaboration go-to tool, and integration with Jira was essential.
Cloudanix has out-of-the-box integration with Jira. Cloudanix offers email, slack, and webhooks besides Jira integration.
Ease of Adoption
Airgap Networks is a start-up with a strong team of 35 and growing fast. A security platform is required that is easy to use and could be quickly adopted.
Cloudanix delivers an easy-to-use security platform with a clean and easy-to-understand user interface that is quickly adopted. This brings about a rich user experience and helps teams collaborate easily. Being available on the AWS marketplace has made onboarding easy.
“We are excited to leverage Cloudanix’s comprehensive multi-cloud DevSecOps solution to secure our production workloads on AWS. Cloudanix has demonstrated that it can solve many challenges that DevSecOps teams face while continually adding new features such as SOC2 compliance and drift detection, which drive daily security and operational benefits.”
— Satish Mohan, CTO of Airgap Networks
Partnership for long term
Developing a relationship with Cloudanix, Airgap Networks has been able to deploy at scale without having to stretch their resources thin to maintain security. Exceptional support by the Cloudanix team has helped them deliver faster than ever.
“Cloudanix has been amazing. We use Slack internally. Cloudanix has opened up a common Slack channel with us - and it feels like we are talking to our own team and getting things done with Cloud security. The support team is always available, friendly, helpful, and ready to go out of their way. They are always all ears and ready to extend exceptional support quickly.”
— Satish Mohan, CTO of Airgap Networks
Customer Brief
- Customer: Airgap Networks
- Industry: Security
- Country: United States
- Product and Services: Home for Zero Trust Isolation and the industry’s first “Ransomware Kill Switch™.”
- Cloud Accounts Secured: AWS
- Impact: Enabled secure high-velocity deployments while maintaining compliance standards
- Deliverability: Software as a service (SAAS) Platform